Эффективная программа для проведения стабилити-тестов компьютера, позволяющая выявлять возможные сбои и обеспечивать надежную работу системы.
Описание программы
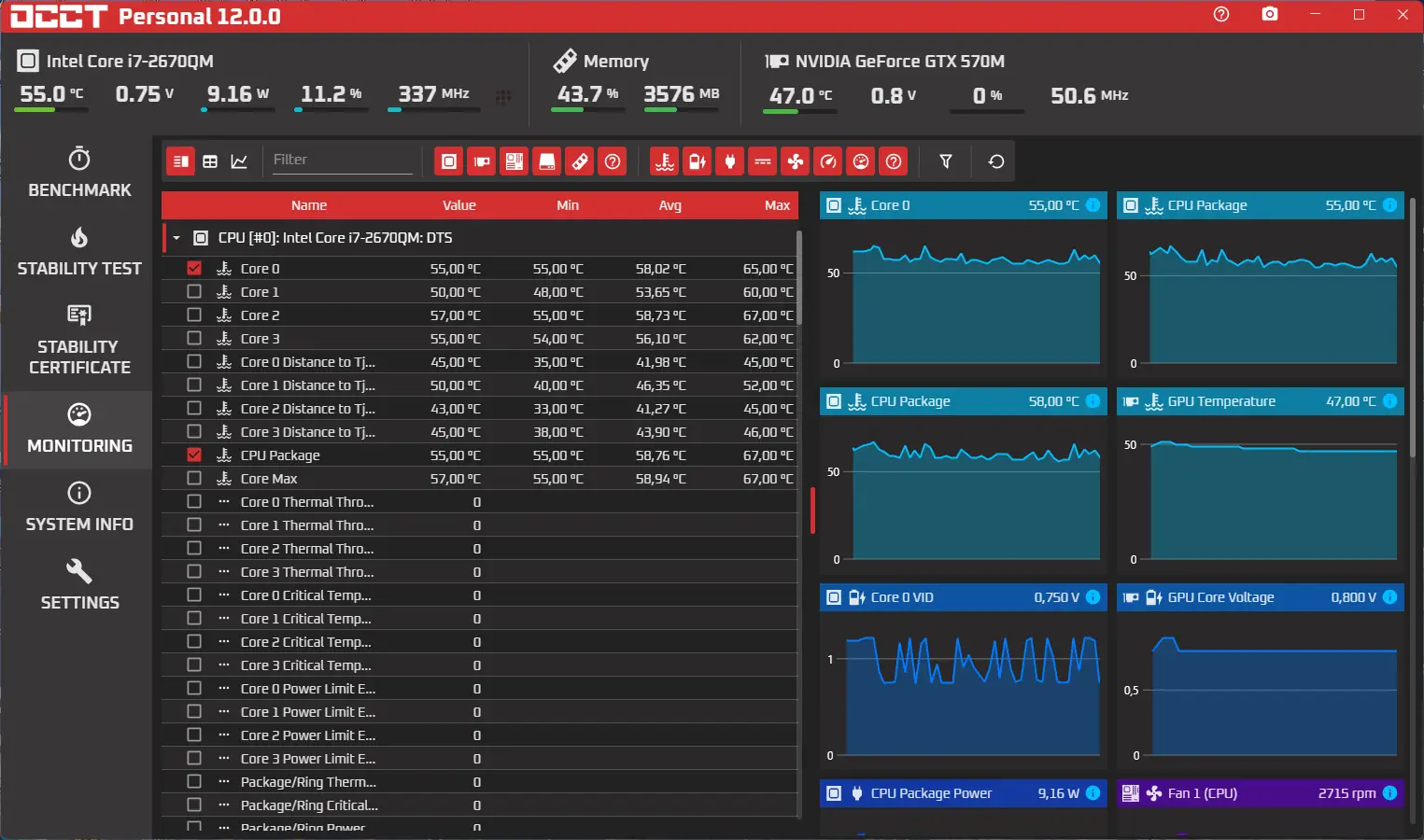
OCCT — это мощный инструмент для проведения синтетических тестов на стабильность системы и проверки компонентов ПК. Программа обеспечивает парное тестирование: процессор и память, а также отдельную проверку функционирования центрального процессора и оперативной памяти. Результаты отображаются в виде информативных графиков, что облегчает анализ состояния системы. OCCT поддерживает работу с современными многоядерными процессорами и совместима с последними версиями операционных систем Windows. В процессе тестирования утилита собирает параметры компонентов через сторонние программы мониторинга, такие как SpeedFan или AIDA64. Для удобства пользователей реализованы две темы оформления: стандартная и Coolermaster, переключение которых подробно описано в руководстве. Перед началом любого теста рекомендуется удостовериться в чистоте системы охлаждения — это критически важно для безопасной и точной проверки.
Программа распространяется бесплатно и доступна в портативной версии, которая не требует установки на компьютер. Это делает её удобной для быстрого использования на различных системах без дополнительных настроек.
Возможности
- Проведение синтетических стресс-тестов на стабильность центрального процессора и оперативной памяти.
- Парное тестирование процессора и памяти для выявления возможных конфликтов и нестабильности.
- Поддержка многоядерных архитектур и последних версий Windows.
- Получение подробных параметров компонентов через сторонние утилиты мониторинга.
- Визуализация результатов в виде графиков для анализа стабильности и температуры системы.
Как установить
Процесс установки программы прост и не требует особых знаний. Рекомендуется скачать официальную версию с проверенного сайта для гарантии безопасности и полноты функций. Ниже приведены основные шаги установки:
- Скачать установочный файл с официального сайта или выбрать портативную версию для запуска без установки.
- Запустить установочный файл и следовать подсказкам мастера установки.
- Выбрать желаемую тему оформления (стандартную или Coolermaster).
- Настроить параметры мониторинга и открыть необходимые компоненты для тестирования.
Важно: перед началом тестирования убедитесь, что система охлаждения чиста и исправна для предотвращения перегрева компонентов.
Достоинства и недостатки
OCCT обладает рядом преимуществ, делающих её незаменимым инструментом для тестирования систем. Однако, есть и моменты, требующие внимания.
Достоинства:
- Бесплатное распространение и наличие портативной версии для быстрого запуска.
- Поддержка современных многопроцессорных систем и обновленная архитектура под Windows.
- Удобный графический интерфейс и возможность переключения тем оформления.
- Интеграция с сторонними программами для мониторинга параметров системы.
Недостатки:
- Требуется аккуратность при проведении тестов — необходимо следить за температурой компонентов.
- Временами возможна нагрузка на систему, что может вызвать небольшую задержку работы при активных запусках.
- Ограниченная локализация (на данный момент только английский интерфейс,计划ируется перевод).
- Не полностью реализована Linux-совместимость, хотя есть разработка в этом направлении.
Системные требования
Для корректной работы программы требуется минимальное соответствие системным характеристикам:
| Компоненты | Требования |
|---|---|
| CPU | Процессор с поддержкой многопоточности, рекомендуется с частотой выше 2 ГГц |
| RAM | Не менее 2 ГБ для стабильной работы, рекомендуется 4 ГБ и выше для сложных тестов |
| OS | Windows 7, 8/8.1, 10, 11 (x32/x64 Bit) |
| Disk | Свободное пространство не менее 200 МБ для установки и хранения логов |
| Video | Графический адаптер с поддержкой OpenGL для отображения графиков и графического интерфейса |
| Дополнительно | Сторонние программы мониторинга (SpeedFan, AIDA64 и др.) для получения полных данных о системе |
| Дата обновления: | 2026 год. |


![Программный интерфейс OCCT 12.0.0 Portable [En]](https://freesoft.site/wp-content/uploads/programmnyi_interfeis_occt_12_0_0_portable__en_.webp)

![Установка OCCT 12.0.0 Portable [En]](https://freesoft.site/wp-content/uploads/ustanovka_occt_12_0_0_portable__en_.webp)