Описание программы
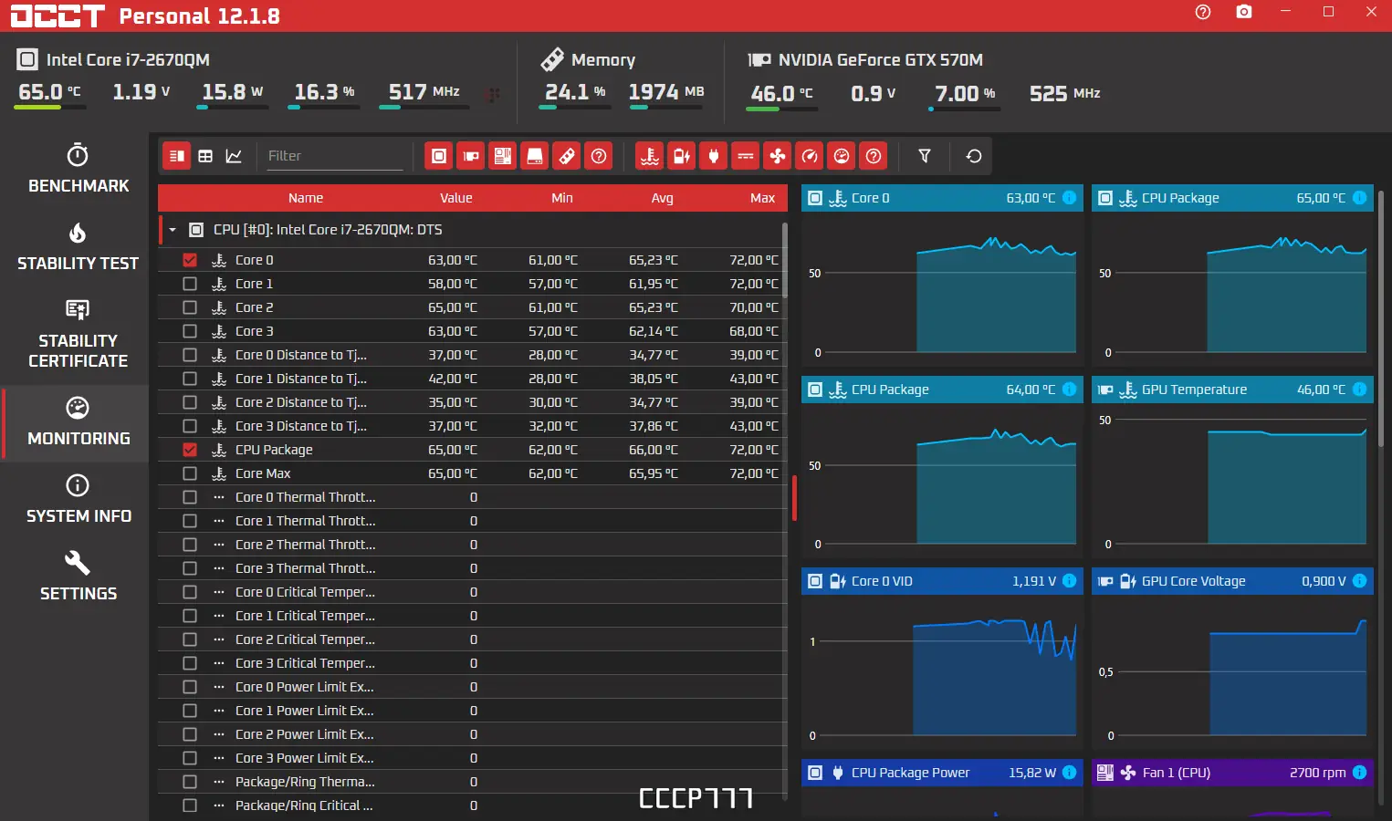
OCCT — это мощная программа для проведения синтетических тестов на стабильность работы компьютера. Она позволяет выполнять комплексные проверки центрального процессора и оперативной памяти, выявлять потенциальные проблемы и оценивать надежность системы. Благодаря современному интерфейсу и поддержке многоядерных процессоров, обеспечивается точное и подробное тестирование. Результаты представлены в виде информативных графиков, что облегчает анализ состояния компонентов.
Преимущество утилиты заключается в возможности параллельного тестирования процессора и памяти, а также в использовании сторонних программ мониторинга, таких как SpeedFan или AIDA64. Программа совместима с последними версиями Windows, включая Windows 7, 8/8.1, 10 и 11. Для удобства пользователей доступны две темы оформления — стандартная и Coolermaster, переключение которых осуществляется в настройках. Перед началом каждого теста рекомендуется убедиться в чистоте системы охлаждения, чтобы избежать перегрева и повреждений.
Возможности
- Проведение синтетических стресс-тестов для проверки стабильности компьютера.
- Парное тестирование: процессор — память.
- Отдельные проверки стабильности центрального процессора и оперативной памяти.
- Отображение результатов в виде графиков и отчетов.
- Поддержка современных многоядерных процессоров.
- Интеграция с сторонними программами мониторинга для отображения рабочих параметров системы.
- Поддержка двух тем оформления — стандартной и Coolermaster.
- Работа с портативной версией без необходимости установки.
Как установить
Для начала скачайте программу с официального сайта или иным доступным способом. Обратите внимание, что для полного функционирования рекомендуется использовать именно официальную версию, обеспечивающую безопасность и актуальность.
- Загрузите архив с программой или установочный файл с официального сайта.
- Запустите инсталляционный файл и следуйте инструкциям мастера установки.
- Выберите желаемую тему оформления и настройте параметры теста в соответствии с требованиями.
- Перед началом проведения теста убедитесь в наличии чистоты в системе охлаждения и отсутствии запущенных тяжелых приложений.
Важно учитывать, что несоблюдение условий охлаждения может привести к перегреву и нестабильной работе системы во время тестов.
Достоинства и недостатки
OCCT — это надежный и универсальный инструмент для оценки стабильности системы, широко используемый профессионалами и любителями. Он обеспечивает качественный анализ и позволяет выявить слабые места оборудования.
Достоинства:
- Поддержка современных многоядерных процессоров и последних версий Windows.
- Возможность парного тестирования компонентов.
- Информативные графики и отчеты для оценки результатов.
- Работа в портативной версии без инсталляции.
Недостатки:
- Требование высокого уровня знания настроек для максимально эффективного использования.
- Отсутствие автоматической настройки тестов для новичков.
- При некорректной работе системы охлаждения возможен перегрев компонентов.
- Может вызывать высокую нагрузку и снижение производительности при выполнении теста.
Системные требования
Для корректной работы программы необходимо обеспечить минимальные системные требования. Важно учитывать особенности современного тестирования и мониторинга компонентов.
| Компонент | Требования |
|---|---|
| Процессор | Многоядерный CPU с поддержкой последних инструкций, 2.0 ГГц и выше |
| Оперативная память | Минимум 4 ГБ RAM, рекомендуется 8 ГБ и более для интенсивных тестов |
| Операционная система | Windows 7, 8/8.1, 10, 11 — x32 или x64 бит |
| Диск | Свободное пространство не менее 200 МБ |
| Видео | Совместимость с любым графическим адаптером, поддержка CUDA при необходимости тестирования видеопамяти |
| Дополнительно | Сторонние программы мониторинга (SpeedFan, AIDA64) для оценки рабочих параметров компонентов |
| Дата обновления: | 2026 год. |


![Программный интерфейс OCCT 12.1.8 Final Portable [En]](https://freesoft.site/wp-content/uploads/programmnyi_interfeis_occt_12_1_8_final_portable__en_.webp)

![Установка OCCT 12.1.8 Final Portable [En]](https://freesoft.site/wp-content/uploads/ustanovka_occt_12_1_8_final_portable__en_.webp)